一、FWD技术工艺简介
FWD技术(飞灰水洗脱盐技术)是中科国润自主研发的水洗脱盐技术,利用三级或多级逆流漂洗的方式对飞灰、窑灰或类似粉体物料进行水洗以脱除物料中的可溶性物质,进而达到二次利用或脱毒的目的。
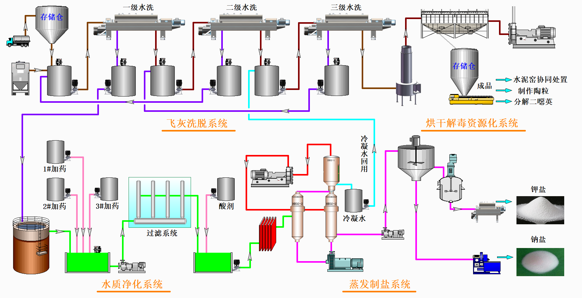
工艺由飞灰洗脱系统、水洗液净化系统、蒸发制盐系统、干燥系统四个子系统组成(如图1所示)。飞灰首先通过飞灰洗脱系统进行制浆、洗涤和分离,分离出的泥饼烘干后进入资源化处置设施中进行处置;分离出的液体经过水洗液净化系统处理后,送入蒸发制盐系统,将飞灰水洗液中的钾盐和钠盐结晶并分离出来,制成工业副产品,冷凝水回收后输送回工艺系统进行重复利用。
FWD技术核心优势有:三级逆流漂洗、专有分离脱盐、重金属三重控制、蒸发制盐技术成熟。

图1:FWD技术工艺流程图
二、FWD技术特点及优势
1.工艺特点:
(1)采用专有水洗技术,水洗灰中氯离子含量≤1%,且水耗低,无扬尘;
(2)采用碱性洗脱,二次捕集回收,保证副产盐品质。
(3)采用自主研发的MVR蒸发制盐技术,副产盐全部资源化,无二次污染,废水循环利用,零排放。
(4)采用高温窑炉余热干燥水洗灰,节约能耗,降低飞灰对窑况的干扰;
(5)采用高温窑炉煅烧飞灰,二噁英处理率不低于99.9999%,重金属完全固化于水泥晶格中,实现飞灰无害化处理。
2.技术优势:
(1)技术成熟,建成即达产。技术成熟,拥有多项飞灰处置相关的专利技术,拥有丰富的设计、设备、安装、运营经验,项目投料运行后即实现满产、达产。
(2)运营环境良好,无二次环境污染。①废水零排放:洗灰废水经处理后循环利用,实现零排放;②废气达标排放:飞灰水洗车间废气排放符合建设项目当地的大气污染物排放标准。③废渣实现100%资源化利用。
(3)装备和产品实现标准化。技术装备性能符合并高于《水泥窑协同处置飞灰成套装备技术要求》(JC/T 2591-2021)的要求;副产盐满足《水泥窑协同处置飞灰预处理产品——水洗氯化物》(T/CCAS 010-2019)标准的要求。
水泥窑协同处置技术优势:
飞灰入窑投加量占水泥熟料的比例可达5%(远高于直喷的添加比例,且水泥窑不需要设置旁路放风系统);
煅烧过程飞灰中二噁英的焚毁去除率不小于 99.9999%;
水泥熟料符合国家标准“GB-175”要求;
废气排放达到国家标准“GB-30485”要求。
三、FWD技术发展历程
2011年,启动飞灰水洗脱盐一代工程化应用技术研发。
2012年,中科国润飞灰水洗脱盐一代技术进入应用阶段。公司设计、建设、调试及改造国内首条飞灰工业示范线——北京金隅飞灰处置项目。
2014年,中科国润承建的国内首条飞灰工业示范线达产运行,飞灰水洗脱盐一代技术进入成熟阶段。
2015年,中科国润获得垃圾焚烧飞灰的水洗软化系统专利授权。
2016年,中科国润获得垃圾焚烧飞灰的水洗软化系统专利授权,成为国内唯一拥有知识产权及全系统工程经验的企业。同年,水泥窑协同处置生活垃圾焚烧飞灰被列入《国家危险废物名录》豁免条款。
2017年,中科国润进行技术更新,并中标北京金隅琉水“飞灰工业示范线二期项目”。
2018年,中科国润董事长李忠锋在“第八届中国垃圾焚烧发电论坛暨固废处理技术交流会”上首次提出FWD技术。同年,中科国润启动飞灰水洗脱盐二代技术研发。
2019年,生态环境部发布《“无废城市”建设试点先进实用技术》,“水泥窑协同处置生活垃圾焚烧飞灰技术”入选(第一批)目录。
中科国润牵头制定国内第一个飞灰资源化装备行业标准《水泥窑协同处置飞灰成套装备技术要求》。
中科国润实现飞灰处置单线规模标准化,引领飞灰资源化处置行业发展。
2020年,中科国润飞灰水洗脱盐二代技术进入成熟阶段,公司承建的安徽芜湖海创、江苏句容台泥飞灰资源化处置项目顺利竣工。
2021年,中科国润启动飞灰水洗脱盐第三代技术研发,公司首个投资运营的飞灰资源化处置项目——石家庄鼎星国润飞灰处置项目顺利竣工投产。
2022年,自主研发MVR双强循蒸发系统、智能一体化飞灰资源化处置系统、智能一体化窑灰脱氯提钾系统、高浓度大通量陶瓷膜过滤系统并进行工程应用。
