一、工艺流程
“旁路灰(除氯灰)水洗提钾技术”是利用三级或多级逆流漂洗的方式对旁路灰进行水洗以脱除其中的可溶性物质,进而达到二次利用的目的。
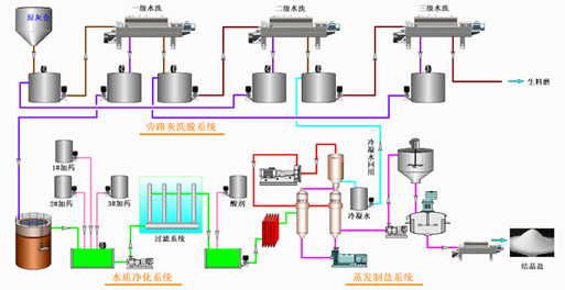
旁路灰(除氯灰)水洗提钾工艺包括:旁路灰(除氯灰)洗脱模块、水洗液净化模块、蒸发结晶模块、以及与之配套的相应设备等。其工艺流程图如下:

图1:旁路灰水洗提钾技术工艺流程图
旁路灰(除氯灰)通过计量单元计量后进入制浆反应器进行可溶性盐的溶解。在制浆反应器中,水计量单元按比例加入水,然后泵送至旁路灰(除氯灰)洗脱模块进行三级逆流漂洗,洗去旁路灰(除氯灰)中绝大部分的可溶性盐。三级水洗后的旁路灰(除氯灰)输送至指定地点,随后送入至水泥窑生料磨中处理。
水洗液在水洗液净化模块中依次进行软化、脱重金属、降悬浮物、中和等物理化学处理,满足后续蒸发结晶进水要求后,进入蒸发结晶模块。蒸发结晶产出的结晶盐作为产品外售,蒸发过程的冷凝水全部回用到旁路灰(除氯灰)洗脱模块循环利用,实现水的零排放。
二、技术指标
1.产品指标
(1)水洗后旁路灰(水洗后除氯灰):水洗脱盐后的旁路灰(除氯灰)成品满足氯含量≤1%
(2)结晶盐:满足《水泥窑协同处置飞灰预处理产品——水洗氯化物》(T/CCAS 010-2019)标准的要求。
2.污染物排放指标
(1)废水零排放:洗灰废水经处理后循环利用,实现零排放。
(2)废渣100%资源化:洗后旁路灰(除氯灰)入窑100%资源化、零排放。
(3)废气达标排放:符合《水泥工业大气污染物排放标准》(GB 4915-2013)对应的最高允许排放浓度限值。
三、技术创新点
“旁路灰(除氯灰)水洗提钾技术”采用水洗方式提取旁路灰(除氯灰)中的钾盐,制成工业产品,经水洗后的旁路灰(除氯灰)送入脱氯灰储仓暂存,而后利用湿渣输送系统送入水泥窑生料磨处理。洗灰废水循环利用,零排放;废气经多级吸附和收尘后达标准排放。该技术解决了旁路灰(除氯灰)氯离子含量高、厂内无法处理的问题,完全实现了旁路灰(除氯灰)的资源化处置。
该技术创新点如下:
(1)该技术是针对旁路灰(除氯灰)特点,开发的专用水洗装置和多级逆流漂洗技术,脱碱脱氯效果佳,无扬尘。
(2)采用碱性洗脱和重金属二次捕集手段,旁路灰(除氯灰)中重金属转移率低。
(3)净化后的滤液采用MVR蒸发制成副产盐,冷凝水零排放,能耗低,无污染。
